← Back to Work

Email Machine

Building a Data-Driven Email Platform from Scratch

TIMELINE 2009 – Present
ROLE Founder & Strategist
SCALE 100M+ Emails/Mo

Overview

Email Machine started in 2009 as a custom internal tool for Notino (formerly Parfums.cz). What began as a solution for one e-commerce giant evolved into a standalone platform sending over 100 million emails monthly.

In 2014, I co-founded the company with Michal Zámec and Jakub Hemerka to bring this enterprise-grade capability to the broader market. Ten years later, in 2024, the platform was acquired by Michal Finta (Brand Boost Media), initiating a new era of AI-driven innovation while I continue to lead product strategy and UX.

Key Achievement: Scaling from a single-client tool to a robust SaaS platform serving major players like Astratex, DámeJídlo, Nespresso, and Generali.

The Origin: Born from Necessity

"Enterprise Scale for Everyone"

In 2009, the e-commerce landscape was exploding, but existing email tools struggled to handle the volume and specificity required by fast-growing players like Notino. We didn't set out to build a SaaS product; we set out to solve a massive scale problem for a market leader.

  • Handling millions of transactionals
  • Deep e-commerce integration
  • High deliverability at scale
  • Automated segmentation logic

By 2013, we realized that the "special sauce" we cooked up for Notino—reliability, speed, and data depth—was exactly what the rest of the market was missing. We transformed the internal tool into a commercial product to help other businesses grow without hitting technical ceilings.

Approach & Evolution

Driving Growth through Innovation

1. Battle-Tested Infrastructure

What it was: Built to handle the holiday rush of top e-commerce sites. 100M+ monthly emails meant no room for downtime.

Why it mattered: Clients like Generali and Nespresso need absolute reliability. We provided enterprise stability with modern agility.

2. Usability Focus (UX)

What it was: Drag & Drop editor, intuitive automation builders, and clear reporting dashboards.

Why it mattered: Even complex campaigns should be easy to create. We lowered the barrier to entry for advanced marketing automation.

3. Future-Proofing (AI & ML)

What it was: Investing in machine learning for better segmentation, personalization, and delivery time optimization.

Why it mattered: E-mail marketing is evolving. We are shifting from "mass blasting" to hyper-personalized, AI-driven communication as the new standard.

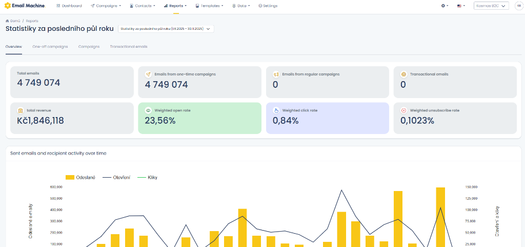
Platform Interface

Clean, data-first design focused on usability.

Email Machine Dashboard Campaign Reports Campaign Management

Technical Architecture

BACKEND
Node.js + PostgreSQL + Redis
QUEUES
RabbitMQ for async processing
INFRA
AWS + SendGrid/SES
ANALYTICS
Custom Event Layer + Mixpanel

Execution: A 15-Year Journey

2009 – 2013: The Foundation

Development of the core engine for Notino (Parfums.cz). Scaling to handle massive transaction volumes.

2014 – 2020: The Company

Founded Email Machine s.r.o. with Michal Zámec and Jakub Hemerka. Rapid expansion to SK, PL, HU, RO. Reaching 100M emails/month.

2024 – Present: New Era

Acquisition by Michal Finta. I remain as Product Strategist, focusing on AI innovations and next-gen UX.

Key Metrics & Impact

15+

Years Experience

100M+

Monthly Emails

5

Countries Served

196

E-com Clients

Lessons Learned

1. Simplicity is Competitive Advantage

Competitors obsessed over 50 features. We focused on the 5 that mattered. Complexity is a burden, not a feature.

2. Metrics Drive Behavior

We switched from vanity metrics (acquisition) to retention focus. Profitability improved. Retention-focused growth is real growth.

3. Customer Development is Non-Negotiable

Regular customer conversations replaced internal assumptions. The best utility comes from listening to the problem, not guessing the solution.

Interested in building scalable products?

Email Machine proved that simplicity and focus can win markets. Let's discuss how we can apply these principles to your product.

Let's Talk